Schedule Your Personal Demo ×
Anticipate and mitigate future issues before they take root with AI native test intelligence insights.
Trusted by 2M+ users globally

Deducing actionable test insights from test runs for complex test builds/systems has always been a grueling activity. QA teams find it hard to monitor and find the issues with ease.
Get Started
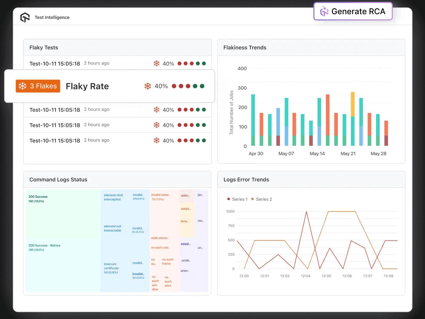
Speed up issue resolution using RCA, categorize errors, and offer solutions for quick problem solving.



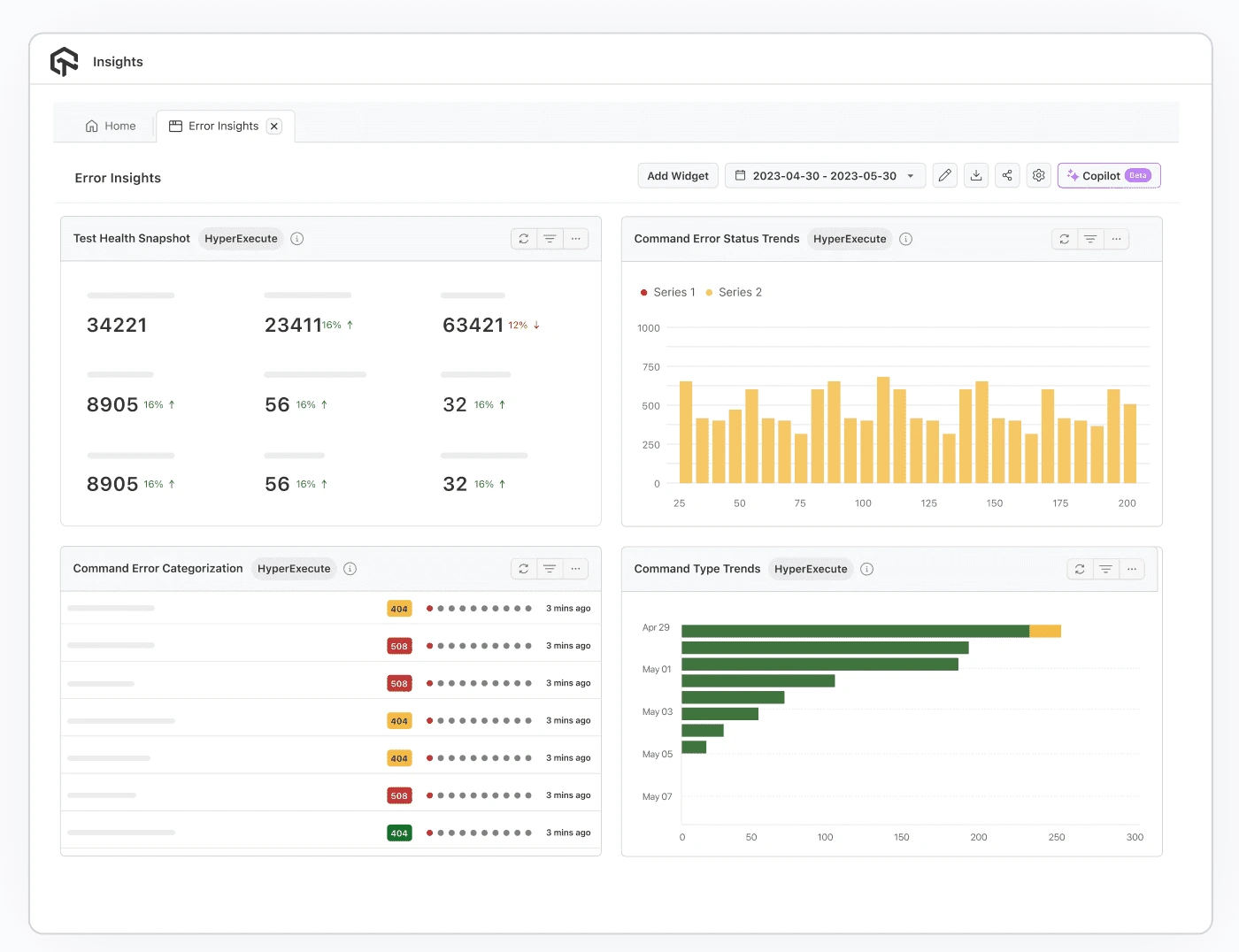
Test Analytics centralizes real-time test execution data, providing insights into performance, coverage, and outcomes that enable teams to make data-driven decisions and continuously enhance their testing efforts. It gives a clear view of current test performance, helping teams identify areas for improvement.
Test Intelligence, however, takes this a step further by incorporating AI to further optimize testing. By identifying flaky tests, Test Intelligence helps stabilize test results. It also forecasts potential issues before they occur, enabling teams to address them effectively. Additionally, RCA helps pinpoint the underlying causes of test failures, allowing teams to improve test strategies and overall reliability.
AI Native Test Intelligence
Uses AI to analyze test data, identify issues, and optimize test execution.

AI Native Test Analytics
Uses centralized data to measure, track, and improve software testing processes.

World's leading companies trust LambdaTest with their digital transformation journey. All Customer Stories
0
flaky tests
50%
reduction in test execution time
HyperExecute is a highly reliable test execution platform and has excellent customer support.
Sagar Uday Kumar
Sr. Engineering Manager
Read case study
Documentation
Step-by-step documentation for various test automation frameworks to help you run your first Selenium script.
View Docs
Enterprise-Grade Security, Privacy, AI Governance & ESG
We protect your data and AI systems with global security, privacy, responsible AI, and ESG standards, backed by certifications, ESG attestation, and continuous monitoring, guided by Responsible AI Principles.

Wall of Fame
LambdaTest is #1 choice for SMBs and Enterprises across the globe.

Industry Recognition

24/7 support
Got questions? Throw them to our 24/7 in-app customer chat support or email us on support@lambdatest.com.

Trusted by over 2,000,000 teams
1.2B+
Tests
2M+
Users
10K+
Enterprises
132
Countries
Get 100 minutes of automation test minutes FREE!!